Blog image
Blog Post6 MINUTES

Proactive Alerting to Optimize DEX

PUBLISHEDAugust 13th, 2024
SHARE

A Sizzling Summer of Sensational Alerting Enhancements

Like other aspects of the Nexthink Infinity Platform-powered Nexthink Workplace Experience, we have spent a busy summer season making significant enhancements to our already comprehensive alerting system and workflows. These updates are designed to improve how IT teams detect, prioritize, and resolve issues, ensuring a smoother and more efficient digital environment for your organization.

1. Introduction of Alerts Preview Panel

In the 2024.4 release we introduced an all-new Alerts Preview Panel, designed to speed and prioritize diagnosis of raised issues by delivering prioritized views into the impact of the issues triggered by alerts. This also includes details of the individual issues in the Alerts Overview. Together, these give IT teams the ability to speed MTTR activities by focusing accurately and immediately on those issues most impacting employees across the IT environment.

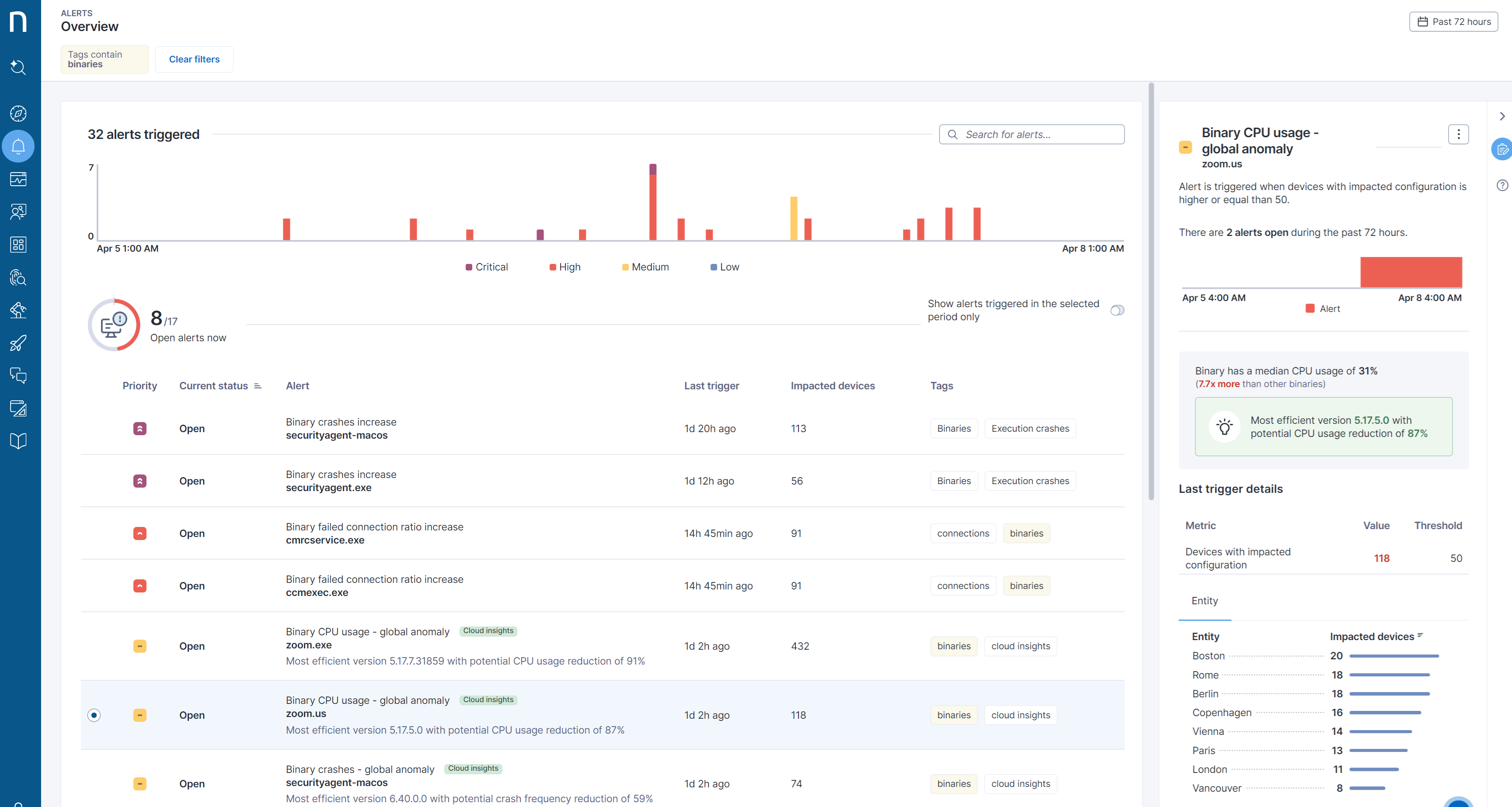
2. Proactive detection and alerting for global binary issues

The 2024.5 release saw the introduction of AI power into the overall proactive alerting capabilities of Nexthink Workplace Experience, leveraging the new Binary Profiling capabilities (introduced in 2024.3). Using new auto-installed monitors that inform about binary issues impacting the employee environment, these AI-powered cloud insights analyze cross-customer data to:

  • Detect version reliability or abnormal resource consumption variables
  • Quantify customer-specific impact(s)
  • Automatically provide recommended fix(es)

These powerful cloud insight capabilities can ensure that IT teams always stay ahead of global IT and application related issues. Proactive issue detection and faster, more accurate troubleshooting ensures the fastest possible visibility and remediation.

3. View Domains support for Alerts

Across Nexthink Workplace Experience, Alerts, Applications, and Diagnostic modules were restricted to those Nexthink User Accounts with a Full View domain configured. This required user accounts having only limited view domain rights to write custom NQL to access data related to those modules. Based on customer feedback, in 2024.6 we extended Nexthink View Domain granular support into our Alerting subsystem. Now, View Domain is also enforced in Alerts, Applications, and Diagnostics modules with permissions to view those modules appropriately granted to roles with limited View Domains.

This granular access permission allows administrators to compartmentalize who has access to which Alerts. This delivers an easy mechanism for “local” teams to have access to Alerts without having to have global, unrestricted access to all alerts in violation of mandated privacy or compliance policies.

4. Improved Alert Management with Alert Tagging

As Nexthink customers implement ever more proactive alerts, across ever larger environments, it becomes increasingly complex to organize and structure the information for fast comprehension and easy use.

In our current 2024.7 release (August) we have added comprehensive Content Tagging capabilities to allow Nexthink users to add one or more tags to Alerts to group and search them more logically. This ensures the easiest and smoothest way to define, group, manage, and correlate/collate alerts for prioritization and management across the largest of environments. We have implemented this tagging in a way that is consistent with the broader tagging capabilities across all Nexthink Workplace Experience, and any previously created alert tags are automatically and seamlessly migrated.

5. Prioritize What Matters with the Help of AI

In the ever-evolving landscape of IT management, distinguishing between technical alerts that require immediate attention versus those not significantly impacting employee productivity or business operations can be challenging. Traditional alert systems often categorize alerts by levels of criticality, but they lack the nuanced understanding needed to assess the true impact of an issue on the broader IT environment.

To solve this, Nexthink is introducing an AI-powered solution that assesses alerts based on their real-world impact. By analyzing the context of each alert—such as the importance of the binary or executable involved, and the number of devices affected—AI quickly determines the urgency of the issue. This Impact Analysis capability helps IT teams prioritize and rapidly focus on the most critical problems, ensuring faster resolution and minimizing business disruption.

This powerful feature is set to be available as a Technical Preview in our upcoming 2024.8 release (Early September). We invite interested customers to subscribe to this Technical Preview and help us further build and refine this innovative capability.

Stay Ahead with Nexthink’s Proactive Alerting

Recent issues with CrowdStrike’s Falcon update caused significant global IT disruptions, demonstrating that not all outages are purely network related. This incident highlighted the criticality of proactive monitoring and alerting for system-wide crashes. Nexthink customers, equipped with our advanced DEX alerting have benefited from early alerts indicating a rise in system crashes potentially correlated with the CrowdStrike update. Staying ahead with Nexthink’s proactive alerts means addressing issues before they escalate into widespread disruptions, ensuring a seamless digital experience for employees.

We have seen how Nexthink’s constant innovation resulted in our recently being named a leader in Forrester’s EUEM Wave™, where our proactive capabilities around assuring employee digital experience were specifically highlighted. And, that comprehensive review and comparison was based on Nexthink Workplace Experience 2024.3, before all these enhancement to our already leading alerting capabilities.

As more Nexthink customers implement ever more proactive alerts, they can count on our continuance of this constant innovation ethos, keeping them at the forefront of truly proactive and strategic DEX management by:

  • Proactively alerting those building issues most like to affect employee productivity – before the ticket storms
  • Automatically applying in-context AI-powered analytics and diagnostics to rapidly see, find, and fix these issues quickly
  • Organizing proactive alerting across all IT teams, with appropriate role-based access to only the information required – ensuring every employee has the access they need to fully operationalize their Nexthink Workplace Experience environment.

For more information, please visit: Nexthink Real Time Alerting