Blog image
Blog Post5 MINUTES

Microsoft Announces Improvements in File Upload Limits for OneDrive

PUBLISHEDFebruary 5th, 2021
SHARE

In July of 2020, Microsoft announced that it was improving its OneDrive file size limit from 15GB to 100GB for all uploads. Now, the company has released an even bigger update – as OneDrive users are now able to upload files up to 250GB in size. 

Support for this new upgrade, which will also affect Microsoft Teams and SharePoint users, began its rollout in January. Microsoft expects general availability for all users – including OneDrive for Business customers as well as personal users – to be in full effect by the end of this quarter.

It’s a significant move for business users in particular, as file sharing has been one of many daily practices that have been impacted by the shift to remote work environments. The bigger file size limit enables employees to upload large projects including 4K videos and large datasets to share with colleagues and customers.

“As remote work and learning increases, so does the need to reliably and securely share large files,” the company said in their announcement. “We’ve achieved the 250 GB limit by optimizing storage for upload performance – each file is split into chunks and each piece is encrypted with a unique key…You can easily upload and download your large files when you need them, where you need them.”

Along with these recent upload file size improvements, Microsoft has rolled out additional updates and features aimed at helping remote workers. Over the fall, they released a wave of new integrations for Microsoft Teams users. 

The increased OneDrive file size limit creates new benefits for users – and new potential challenges for IT teams.

It goes without saying: remote workers who share and collaborate using OneDrive will benefit greatly from these recent improvements. However, Microsoft’s second OneDrive file size limit update in less than a year does offer certain challenges for IT professionals.

When employees store and share larger files, they open the door for an uptick in performance issues. In fact, last year Nexthink’s dashboard found a direct correlation between the storage usage in a customer’s C drive and the deteriorated performance of that device. The device’s hampered performance led to file sharing delays and slow load times among remote and onsite workers.

As end users reap the benefits of improved OneDrive sharing capabilities, IT teams will have to be even more proactive in their monitoring and remediation tactics. Otherwise, they risk falling victim to application crashes, sharing delays, and other performance issues — quickly turning a positive development into a negative one for employees.

Get the best pods, articles, & research in IT experience

Choose CountryAfghanistanAlbaniaAlgeriaAndorraAngolaAntigua & DepsArgentinaArmeniaAustraliaAustriaAzerbaijanBahamasBahrainBangladeshBarbadosBelarusBelgiumBelizeBeninBhutanBoliviaBosniaHerzegovinaBotswanaBrazilBruneiBulgariaBurkinaBurundiCambodiaCameroonCanadaCape VerdeCentral African RepChadChileChinaColombiaComoros CongoCongo (Democratic Rep)Costa RicaCroatiaCubaCyprusCzech RepublicDenmarkDjiboutiDominicaDominican RepublicEast TimorEcuadorEgyptEl SalvadorEquatorialGuineaEritreaEstoniaEthiopiaFijiFinlandFranceGabonGambiaGeorgiaGermanyGhanaGreeceGrenadaGuatemalaGuineaGuinea-BissauGuyanaHaitiHondurasHungaryIcelandIndiaIndonesiaIranIraqIreland (Republic)IsraelItalyIvory CoastJamaicaJapanJordanKazakhstanKenyaKiribatiKorea NorthKorea SouthKosovo KuwaitKyrgyzstanLaosLatviaLebanonLesothoLiberiaLibyaLiechtensteinLithuaniaLuxembourgMacedoniaMadagascarMalawiMalaysiaMaldivesMaliMaltaMarshall IslandsMauritaniaMauritiusMexicoMicronesiaMoldovaMonacoMongoliaMontenegroMoroccoMozambiqueMyanmar (Burma)NamibiaNauruNepalNetherlandsNew ZealandNicaraguaNigerNigeriaNorwayOmanPakistanPalauPanamaPapuaNew GuineaParaguayPeruPhilippinesPolandPortugalQatarRomaniaRussian FederationRwandaSt Kitts & NevisSt Lucia Saint Vincent & the GrenadinesSamoaSan MarinoSao Tome & PrincipeSaudi ArabiaSenegalSerbiaSeychellesSierraLeoneSingaporeSlovakiaSloveniaSolomon IslandsSomaliaSouth AfricaSouth SudanSpainSri LankaSudanSurinameSwazilandSwedenSwitzerlandSyriaTaiwanTajikistanTanzaniaThailandTogoTongaTrinidad & TobagoTunisiaTurkeyTurkmenistanTuvaluUgandaUkraineUnited Arab EmiratesUnited KingdomUnited StatesUruguayUzbekistanVanuatuVatican CityVenezuelaVietnamYemenZambiaZimbabwe

By checking the box you understand that Nexthink will process your
personal information in accordance with our Privacy Policy.

Subscribe

The update emphasizes the need for IT teams to have visibility into OneDrive usage. 

Whenever a new product or upgrade impacts end user behavior, it impacts IT. In this case, the ability to share larger files through OneDrive means IT must have the ability to garner real-time insights from their end users’ OneDrive usage.

How many users are uploading files to OneDrive, and how often? What number of files, and what size files, is an end user uploading? How does file sharing impact the performance of the end user’s device? These are the kinds of questions IT must be able to answer in order to prevent the potential device issues that stem from increased file sharing.

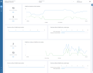
Nexthink’s recently updated OneDrive Library Pack aims to provide IT teams with deeper insights into OneDrive deployment. Through this pack, IT professionals are able to:

  • Determine which devices have OneDrive clients installed, and the number of files and their size stored locally or in the cloud.
  • Gain a bird’s eye view of their end users’ OneDrive usage — including performance, stability, and availability — to facilitate a proactive approach to incident management around OneDrive.
  • Monitor OneDrive traffic to avoid any dropoffs in application performance.

With these key insights, IT teams can make the necessary adjustments to save end users from the unintended consequences of increased file sharing. They’ll be able to identify users who run a higher risk of performance issues based on OneDrive usage. And, they’ll have the ability to monitor these users’ devices in real-time and provide tailored support and messaging to ensure consistent and seamless experiences.

Get the best pods, articles, & research in IT experience

Choose CountryAfghanistanAlbaniaAlgeriaAndorraAngolaAntigua & DepsArgentinaArmeniaAustraliaAustriaAzerbaijanBahamasBahrainBangladeshBarbadosBelarusBelgiumBelizeBeninBhutanBoliviaBosniaHerzegovinaBotswanaBrazilBruneiBulgariaBurkinaBurundiCambodiaCameroonCanadaCape VerdeCentral African RepChadChileChinaColombiaComoros CongoCongo (Democratic Rep)Costa RicaCroatiaCubaCyprusCzech RepublicDenmarkDjiboutiDominicaDominican RepublicEast TimorEcuadorEgyptEl SalvadorEquatorialGuineaEritreaEstoniaEthiopiaFijiFinlandFranceGabonGambiaGeorgiaGermanyGhanaGreeceGrenadaGuatemalaGuineaGuinea-BissauGuyanaHaitiHondurasHungaryIcelandIndiaIndonesiaIranIraqIreland (Republic)IsraelItalyIvory CoastJamaicaJapanJordanKazakhstanKenyaKiribatiKorea NorthKorea SouthKosovo KuwaitKyrgyzstanLaosLatviaLebanonLesothoLiberiaLibyaLiechtensteinLithuaniaLuxembourgMacedoniaMadagascarMalawiMalaysiaMaldivesMaliMaltaMarshall IslandsMauritaniaMauritiusMexicoMicronesiaMoldovaMonacoMongoliaMontenegroMoroccoMozambiqueMyanmar (Burma)NamibiaNauruNepalNetherlandsNew ZealandNicaraguaNigerNigeriaNorwayOmanPakistanPalauPanamaPapuaNew GuineaParaguayPeruPhilippinesPolandPortugalQatarRomaniaRussian FederationRwandaSt Kitts & NevisSt Lucia Saint Vincent & the GrenadinesSamoaSan MarinoSao Tome & PrincipeSaudi ArabiaSenegalSerbiaSeychellesSierraLeoneSingaporeSlovakiaSloveniaSolomon IslandsSomaliaSouth AfricaSouth SudanSpainSri LankaSudanSurinameSwazilandSwedenSwitzerlandSyriaTaiwanTajikistanTanzaniaThailandTogoTongaTrinidad & TobagoTunisiaTurkeyTurkmenistanTuvaluUgandaUkraineUnited Arab EmiratesUnited KingdomUnited StatesUruguayUzbekistanVanuatuVatican CityVenezuelaVietnamYemenZambiaZimbabwe

By checking the box you understand that Nexthink will process your
personal information in accordance with our Privacy Policy.

Subscribe

Related posts:

  1. Powering the Digital Employee Experience for Remote Workers 
  2. Leading Video Conferencing Platforms Unveil New Waves of Integrations 
  3. 7 Remote Work Problems IT Solved With Nexthink 
  4. Open Source Terraform Module: CloudTrail Logs from S3 to Kinesis Data Streams 


Request a Nexthink Demo