Blog image
Blog Post3 MINUTES

Application Experience: Faster Value and More Comprehensive than Ever

PUBLISHEDMay 10th, 2023
SHARE

We are excited to announce the availability of significant enhancements to Application Experience and its use-cases and capabilities. For Application Experience, the 2023.4 release delivers an all-new Library Pack, coupled with several in-product enhancements to offer customers faster time to fully configured operation and increased value. 

1.  Pre-configured SaaS applications.

The new library pack offers pre-built, out-of-the-box configurations of pages, key pages, and transactions for the leading SaaS applications for which EUC is typically held accountable: 

  • ServiceNow (see above) 
  • Microsoft Office365 
  • Salesforce 
  • Microsoft Outlook 

With these leading applications pre-configured, EUC and IT teams can now immediately monitor employee experience: 

  • Easily creating proactive alerts to prevent snowballing application issues 
  • Ensure quick and easy troubleshooting of employee application issues to speed issue resolution 
  • Fully inform and optimize their interactions with the application vendors when performance problems arise that aren’t on the client, or network to speed issue resolution 

These pre-configured applications are perfect candidates for IT and EUC teams to quickly establish the value of Application Experience to support productive conversations with the Application Owners for these, as well as other, not yet instrumented, web applications.  

2. New Telemetry: monitor number of open browser tabs

Application Experience can now monitor and manage issues related to web application slowness due to the number of open tabs in a browser for page/key-page navigations, and transaction events. This new metric is important because many web applications are affected by slowness caused by poor browser performance, frequently driven by too many open tabs causing CPU and/or memory issues. 

This new telemetry may be monitored and proactively managed to ensure a highly performing employee experience across all web applications. For example, based on employee device configuration (e.g. specifics of CPU and Memory), those devices having a configuration which has been found to degrade when a specified or larger number of open tabs can be sent proactive Employee Engagement campaigns to inform them (or to automatically via Nexthink Remote Actions) reduce their open tabs preventing issues before they are experienced. 

3. New: Ability to import and export application configurations

Of particular interest to customers who have multiple operating environments (e.g. development, pre-production testing, production), or for MSPs who manage multiple customer client tenants, application configurations can now be exported and imported for fast, easy and error-free re-use across multiple Nexthink cloud instances. 

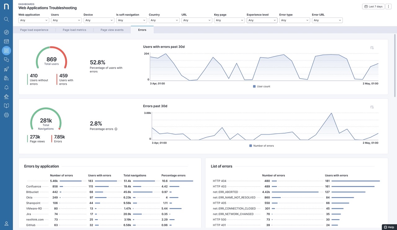
4. Advanced Web Application Troubleshooting Library Pack

Shortly following the 2023.4 update, we will make available a new advanced troubleshooting library pack for Application Experience. This will allow web errors to be more quickly and accurately analyzed across multiple dimensions, with filtering on devices, users, and urls in a new dashboard. 

Closing

These enhancements not only extend the power, breadth, and depth of Application Experience telemetry and troubleshooting, they speed customer ability to obtain immediate value and scale multi-tenant environments. 

For more information, please visit: Nexthink Application Experience 

Related posts:

  1. Let’s Break Down Marble Testing Redux-Observable Epics 
  2. Uncover How Your Employees Experience Their SaaS Applications in Real-Time 
  3. 5 Sustainable IT Practices for Your SaaS Applications 


Request a Nexthink Demo