Blog image
Blog Post5 MINUTES

Elevate Customer-Facing Contact Centers with Nexthink

PUBLISHEDMay 31st, 2023
SHARE

Contact centers (or call centers) are crucial touchpoints for customer interactions across various channels, including phone, email, SMS, live chat, and more. As businesses strive to deliver exceptional customer experiences (particularly in high-volume consumer-facing industries such as financial services, telecom, travel, insurance, healthcare, online retail, etc.), it’s imperative to optimize contact center performance. How imperative?  49% of American customers stopped doing business with a company due to poor customer experience; customers switching companies due to poor service costs US companies a total of $1.6 trillion; companies with a customer experience mindset drive revenue 4-8% higher than competitors; and the stats go on and on.

This is where Nexthink comes in. By leveraging Nexthink’s comprehensive (and market-leading) suite of digital employee experience tools, IT and end-user computing (EUC) can drive top contact center performance and agent productivity, translating to higher customer satisfaction, brand perception, and ultimately, revenue growth. In this blog post, we’ll explore how Nexthink enables superior digital experience in multi-channel, customer-facing contact centers.

Understand and Baseline Performance 

Contact centers are complex hubs for support, sales, and service across various communication mediums that employ a variety of technologies. Nexthink offers a holistic view of your contact center’s performance and tech landscape so you can take inventory, baseline, and set a path for improvement. By gaining a comprehensive understanding of your contact center’s operations and current performance, you can systematically identify areas for improvement and implement strategies to improve the digital experience over time.

Network and Application Performance 

In an age where the vast majority of applications are cloud-hosted, network and application performance are crucial for optimal contact center performance. With its ability to monitor network bandwidth utilization, assess application performance, and provide metrics on network and application traffic, Nexthink ensures trouble-free contact center operations. You can compare office and remote environments, identify and address critical application crashes, and get insights into call quality. By leveraging Nexthink, contact centers are better able to maintain robust network connectivity and ensure smooth applications for amazing digital experiences.

Wi-Fi Connectivity 

Wi-Fi connectivity is essential for optimal contact center performance and especially risky among remote and hybrid agents. Nexthink helps maintain solid Wi-Fi connectivity by monitoring agents’ Wi-Fi experience, identifying agents with good or poor Wi-Fi strength, and correlating Wi-Fi quality with their DEX score. Additionally, Nexthink enables targeted campaigns to be sent to agents with subpar Wi-Fi, aiding in improving their connection quality when time is of the essence. With these features, Nexthink empowers contact centers to ensure stable Wi-Fi connectivity, enhance agent productivity, and deliver seamless customer interactions.

Security and Compliance 

Security and compliance are paramount for achieving optimal contact center performance from a dispersed and often global workforce. With dedicated dashboards and remediation capabilities, Nexthink can ensure that every device is secure and compliant. Nexthink monitors critical elements such as antivirus software, firewalls, VPN usage, operating system and security tool versioning, certificate expirations, BitLocker encryption, and more. By leveraging Nexthink’s comprehensive security and compliance features, contact centers can mitigate risks, maintain data integrity, and safeguard customer trust, ultimately leading to enhanced customer loyalty.

Proactive Monitoring and Incident Management 

Nexthink equips IT and EUC with smart monitoring capabilities to detect and resolve all of these aforementioned issues proactively. By continuously analyzing the digital experiences of agents, Nexthink can identify potential performance bottlenecks, system outages, or application issues that can hinder contact center operations – before they become huge problems. With an early warning system in place, IT can swiftly address issues before they impact productivity. Ultimately, proactive monitoring and incident management enable contact centers to operate at peak efficiency, ensuring uninterrupted customer service.

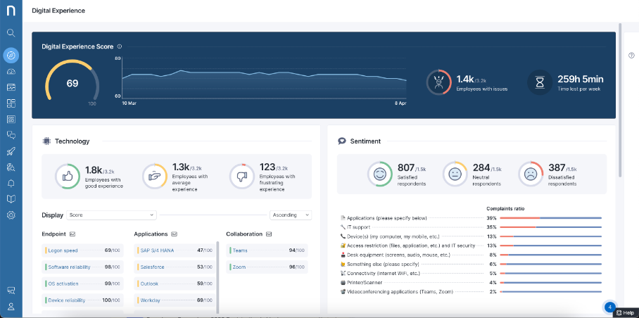
Digital Experience Scoring 

To enhance contact center performance, gaining insights into the end-user experience of agents is crucial. Nexthink collects and analyzes data on agent devices, network performance, and application usage, providing a comprehensive view of the factors that influence the digital experience of agents. Armed with this data, IT can identify pain points, optimize workflows, and fine-tune the contact center environment to boost agent productivity and satisfaction. By focusing on the end-user experience, businesses can deliver personalized and frictionless interactions, resulting in a better experience for everyone involved.

In conclusion, contact centers play a pivotal role in shaping customer satisfaction, brand perception, and revenue growth. Nexthink empowers IT and EUC professionals to drive top contact center performance by providing a way to understand and baseline performance, proactively monitor, and continuously improve the digital experience of agents and the customers they serve. Ultimately, leveraging Nexthink for contact centers can differentiate businesses in an ultra-competitive era where customers expect nothing less than smooth and seamless digital experiences. Download the datasheet to learn more.

 

 

Related posts:

  1. The Ultimate List of Digital Employee Experience Job Titles 
  2. How To Improve the Performance of SaaS Applications using Nexthink 
  3. Uncover How Your Employees Experience Their SaaS Applications in Real-Time 
  4. The Ultimate Guide to Digital Workplace Observability 


Request a Nexthink Demo