Blog image
Article de blog6 MINUTES

Applications SaaS : avez-vous vraiment une bonne visibilité sur l’expérience de vos utilisateurs ?

PUBLISHEDApril 27th, 2021
SHARE

Aujourd'hui, vos collaborateurs dépendent de plus en plus de leurs applications web dans leur quotidien professionnel. C’est pourquoi vous ne pouvez plus sous-estimer cet aspect fondamental de leur expérience numérique. Des voyants en apparence au vert masquent parfois une réalité bien différente. Les collaborateurs peuvent être confrontés à des dysfonctionnements ou à des ralentissements que vos équipes IT ne voient pas. Rien n'indique non plus qu'ils aient réellement adopté cette fameuse application que vous venez de déployer. Peut-être s'en sont-ils même détournés après une première expérience décevante. Quant aux licences SaaS non utilisées, elles peuvent parfois peser considérablement sur les budgets.

Avec Application Experience, Nexthink enrichit sa plateforme DEX pour vous donner une visibilité sans précédent sur les applications

Pour vous aider à relever le défi de la gestion de l'expérience numérique des collaborateurs, nous sommes heureux de présenter Nexthink Application Experience, la nouvelle fonctionnalité de la plateforme Nexthink Experience. Sa promesse : une visibilité unique sur l'expérience réellement ressentie par les utilisateurs. Application Experience est un nouvel élément en faveur d’une migration de Nexthink v6 vers Nexthink Experience, notre plateforme cloud.

Les problèmes sur les applications – notamment SaaS – sont souvent difficiles à résoudre. Application, réseau, appareil, navigateur... La première étape consiste à déterminer l'origine de l'incident.

Imaginons un scénario de mise à niveau d'un ERP. Après un premier déploiement effectué dans une région pilote, le département IT constate une détérioration du ressenti global des utilisateurs. Grâce aux données fournies par Nexthink Experience, l'équipe EUC observe que le problème ne concerne que les utilisateurs de la région pilote. Une analyse approfondie dans Application Experience met en évidence une dégradation des performances pour ces collaborateurs qui s’est produite peu après la mise à niveau de l'ERP. Nexthink révèle par ailleurs qu'une transaction applicative spécifique est la source du problème. Enfin, après un filtrage de la transaction incriminée, il apparaît que seuls les utilisateurs de la région pilote équipés des anciennes versions de Chrome sont impactés par la mise à niveau. L'équipe IT peut ainsi déterminer la version minimale de Chrome que les utilisateurs devront installer pour la mise à niveau de l'ERP. Dans la foulée, elle lance une campagne Engage invitant tous les utilisateurs concernés à effectuer une mise à jour immédiate de leur ancienne version de Chrome, ou éventuellement de programmer un rappel pour plus tard.

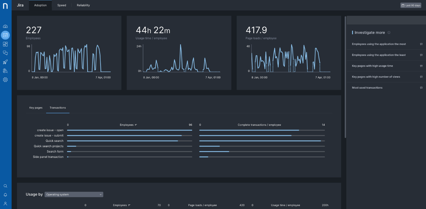
Application Experience offre également des données détaillées sur l'usage et l'adoption des applications. Dans l'exemple ci-dessous, le tableau de bord d'adoption de Salesforce affiche des informations d'usage détaillées. Le département IT et l'équipe EUC peuvent ainsi dégager des tendances sur le profil des utilisateurs et leur niveau d'utilisation de l'application, tant au niveau global que par page et transaction. Application Experience permet en outre d'affiner l'analyse des données et de visualiser l'usage par système d'exploitation, navigateur, version, lieu, etc. Les équipes IT sont ainsi immédiatement averties en cas de fléchissement de la courbe d'usage, tout en identifiant les collaborateurs confrontés à d'éventuels problèmes. Toutes ces analyses sont désormais à portée de clic pour n'importe quelle application web ou SaaS.

Analyse de l'usage des applications web

Applications web : vers une visibilité temps réel centrée sur les utilisateurs

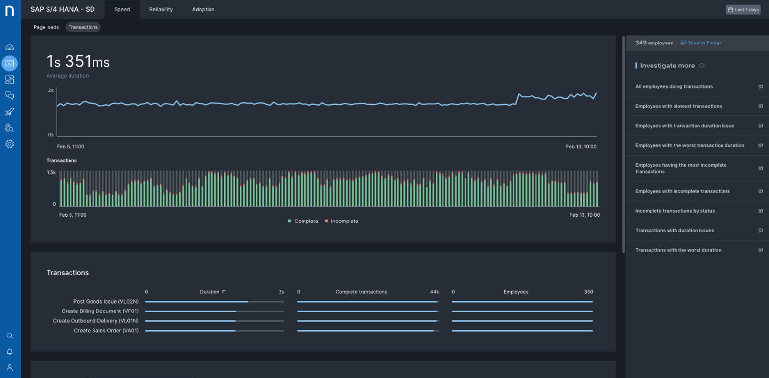
Étant donné que les problèmes sur les applications web ne concernent généralement qu'une partie des collaborateurs, les équipes IT doivent en chercher l'origine bien au-delà de l'application elle-même. Ainsi que le montre l'exemple SAP S/4 HANA – SD ci-dessous, Application Experience fournit une visibilité temps réel sur la performance de chaque page web. Des filtres permettent d'affiner les recherches par critères (type de client, lieu, version de navigateur, configuration de l'appareil, etc.), avec à la clé une vue granulaire sur les utilisateurs confrontés à un même problème.

Visibilité complète sur la performance des applications web du point de vue de l'utilisateur

Dans cet exemple, un événement a entraîné le doublement du délai de réponse de pages importantes le 12 février. Ce problème, apparemment lié au réseau, a eu un impact sur les collaborateurs du seul site de Lausanne. Des investigations guidées (en haut à droite) ont permis de concentrer rapidement les efforts sur des groupes d'utilisateurs confrontés aux mêmes problèmes de performance, de fiabilité et d'adoption. Dans ce cas précis, un nouveau client VPN déployé pour ces collaborateurs n'avait pas été suffisamment testé en amont, ce qui a entraîné d'importants ralentissements. Ce n'est qu'en corrélant l'activité et les événements à plusieurs niveaux (application, appareil, réseau, etc.) que vous pourrez identifier rapidement ce type de cause. Nexthink Engage et Nexthink Act peuvent ensuite prendre le relais pour déclencher des mesures de résolution automatique. Même si cet exemple porte sur une application SaaS, il s'applique de la même manière aux applications web internes.

Performance des transactions applicatives en temps réel du point de vue de l'utilisateur

Les applications critiques se décomposent souvent en une série de workflow individuels associés à un processus à valeur ajoutée. Prenons le cas d'une application ERP telle que SAP S/4 HANA qui couvre les achats, les expéditions ou le traitement des commandes (voir ci-dessus). Si certaines transactions ne sont pas disponibles suite à des erreurs ou si elles s’effectuent trop lentement, c’est la productivité des utilisateurs qui est directement impactée. Avec Application Experience, vous voyez exactement ce qui se passe, pour quels utilisateurs, à quel endroit et depuis combien de temps.

Accélérez l'adoption des applications pour optimiser le ROI et réduire les coûts

Pour libérer tout le potentiel de vos applications, vous devez inciter vos collaborateurs à utiliser toutes les fonctionnalités disponibles. Avec Application Experience, vous bénéficiez d’une visibilité granulaire sur les fonctionnalités des applications web et SaaS utilisées par vos collaborateurs, ainsi que sur les performances de chacune d'elles. Côté applications SaaS, ce bilan détaillé vous permet de combler l’écart entre ce qui a été déployé et ce qui est réellement utilisé. Côté applications web internes, Application Experience vous aide à améliorer l’adoption des fonctionnalités pendant la phase pilote afin d'anticiper les problèmes potentiels ou d'augmenter le taux d'adoption.

  • Visibilité détaillée sur l'usage au niveau transactionnel

Fidèles à notre vision, nous continuons à enrichir les fonctionnalités de Nexthink Experience pour optimiser l'environnement de travail numérique et améliorer la satisfaction des collaborateurs.

Pour en savoir plus sur les nouveautés de la plateforme Nexthink Experience, y compris Application Experience, n’hésitez pas à contacter votre account manager ou votre partenaire Nexthink.

Demandez une démo de Nexthink