Blog image
Blogbeitrag6 MINUTES

Ihre IT-Warnsoftware lässt Sie im Stich. Wir können helfen.

PUBLISHEDOctober 20th, 2022
SHARE

Manchmal ist ein IT-Supportticket nur ein IT-Supportticket. Meistens sind jedoch weitaus mehr Nutzer und Systeme vom selben Problem betroffen, auch wenn nur ein oder wenige IT-Supporttickets erstellt werden. IT-Probleme können schnell außer Kontrolle geraten und viele Mitarbeiter betreffen – manchmal über Nacht. Wenn das geschieht, verursachen sie eine Flut von Supportanfragen, die Ihr Team, Ihre Abteilung, Ihren Geschäftsbereich oder sogar das ganze Geschäft zum Stillstand bringen.  Solche Notfallsituationen führen zu Ressourcenverschwendung, Misstrauen seitens der Geschäftsführung, Image-Schaden und in Extremfällen sogar zu Entlassungen.

Es ist ein Albtraumszenario, das alle IT- und Service-Desk-Mitarbeiter fürchten.

Daher versuchen IT-Teams, Problemen mithilfe von IT-Warnsoftware zuvorzukommen.  Die Realität ist aber, dass herkömmliche IT-Warnsoftware unzuverlässig ist und die Situation für Sie und Ihre Teams nur verschlimmert.

Was ist IT-Warnsoftware und wozu wird sie benötigt?

IT-Warnsoftware ist dazu gedacht, IT-Teams zu benachrichtigen, wenn Notfallsituationen eintreten. Dazu werden Server, Infrastruktur, Anwendungen und andere IT-Komponenten ständig überwacht. Bei einem Leistungsabfall senden die Tools eine Warnmeldung an das IT-Team, sodass die Techniker die Leistung nicht manuell überwachen müssen oder erst reagieren, wenn es zu spät ist.

Warum Ihre IT-Warnsoftware Sie im Stich lässt

Durch die weitreichende und dauerhafte Nutzung hybrider Arbeitsmodelle sind Mitarbeiter in der Regel nicht mehr ausschließlich mit dem Unternehmensnetzwerk verbunden. Anwendungen und sogar Desktops werden mit der zunehmenden Nutzung von SaaS- und DaaS-Lösungen mehr und mehr in die Cloud verlagert.

All das beeinträchtigt den Überblick der IT-Teams über die Erfahrung der Nutzer mit der Technologie, die sie verwenden. Dieser unvollständige Überblick beschneidet Ihre Möglichkeiten, Probleme zu erkennen, zu diagnostizieren und zu beheben, bevor sie zu einer Flut von Supporttickets führen.

Vorhandene Tools und Methoden sind keine effektive Lösung, da sie Daten zu einzelnen Technologien generieren, denen wichtige Kontextinformationen darüber fehlen, wie sich diese technischen Probleme auf das Nutzererlebnis der Mitarbeiter auswirken.

PCLM-Lösungen nehmen Konfigurationen vor, patchen Betriebssysteme und implementieren Anwendungen, aber sie geben keinen Aufschluss darüber, wer eine geschäftskritische Browseranwendung nutzen wollte und dabei auf Probleme gestoßen ist.

Lösungen zur Infrastrukturüberwachung geben Auskunft darüber, ob Server oder Websites verfügbar sind und ihre Arbeitslast bewältigen, aber sie zeigen nicht an, welche Mitarbeiter keine Verbindung zu diesen Servern herstellen konnten, da die Einstellungen ihres Geräts nicht stimmen.

APM-Technologie schaut tief in den Anwendungscode, gibt aber keinen Einblick in das Nutzererlebnis der Mitarbeiter, die diese Anwendungen über ihre Geräte und Browser nutzen.

Das große Problem mit all diesen Lösungen ist, dass IT-Teams ihr Albtraumszenario selbst dann nicht vermeiden können, wenn sie die Daten aus vielen verwendeten Überwachungstools zusammenführen: Es können immer noch plötzlich Probleme auftreten, die viele Nutzer betreffen und das Geschäft zum Stillstand bringen.

Die Zukunft der IT-Warnmeldungen

Damit Warnmeldungen einen Nutzen bringen, müssen sie früh eintreffen und auf der Beobachtung der gesamten Digital Employee Experience für jeden Mitarbeiter, jedes Gerät und jede Anwendung basieren.

Hier kommen die Funktionen von Nexthink Infinity für Warnmeldungen in Echtzeit ins Spiel.
Nexthink Infinity bietet eine Gesamtansicht, die es Ihnen erleichtert, nachzuvollziehen, was Ihre Mitarbeiter nutzen, was sie benötigen und welche Störungen bei ihnen auftreten – im gesamten Unternehmen und durchgängig  für alle Mitarbeiter, alle IT-Umgebungen, alle Anwendungen und alle Netzwerke mit dem gesamten Kontext, wie sie in einem digitalen Nutzererlebnis zusammenwirken. Die Ansicht also darüber, wie gut die Technologie aus Mitarbeitersicht funktioniert.

Das Wesentliche unter Kontrolle

Voreingestellte und benutzerdefinierte Warnmeldungen versetzen Sie in die Lage, die Leistung und das Mitarbeitererlebnis Ihrer wichtigsten Anwendungen, Geräte und Infrastruktur ständig im Blick zu behalten. Ganz gleich, ob es um die Reaktionsgeschwindigkeit wichtiger SaaS-Anwendungen während deren Nutzung geht oder darum, zu verstehen, wann eine App bei vielen Mitarbeitern unverhältnismäßig oft abstürzt, Infinity warnt Sie und Ihre Teams rechtzeitig, sodass es erst gar nicht zu einer Flut von Supporttickets kommt.

Intelligente Benachrichtigungen

Wenn ein sich abzeichnendes Problem festgestellt wird, besteht der nächste wichtige Schritt darin, die richtigen Teams zu benachrichtigen. Nexthink Infinity benachrichtigt IT-Teams in Echtzeit über wichtige Probleme. Dazu integriert es sich in Systeme anderer Anbieter, etwa die führenden ITSM-Tools, sodass sichergestellt wird, dass die richtigen Teams über ihre eigenen Tools informiert werden und immer den vollständigen Kontext erhalten.

Priorisierte Problembehandlung auf der Basis der Auswirkungen auf die Mitarbeiter

Die Probleme, auf die es ankommt, sind diejenigen, die Mitarbeiter und deren Fähigkeit zu arbeiten, am stärksten beeinträchtigen, nicht die Infrastruktur oder bestimmte Netzwerke. Wenn Sie Ihre Daten unter dem Blickwinkel des Nutzererlebnisses betrachten und unternehmensweit Daten zum Nutzererlebnis erfassen, können Sie auch die normalerweise unsichtbaren Probleme erkennen. Sie können außerdem ermitteln, welche Probleme die meisten Mitarbeiter betreffen, und die Bearbeitung entsprechend priorisieren, damit Ihre Mitarbeiter schnell weiterarbeiten können.

Infinity fungiert als ein zentraler Ort, an dem Sie die dringendsten Probleme, die das Nutzererlebnis Ihrer Mitarbeiter betreffen, ansehen, verwalten und priorisieren können.

All dies hilft Ihrem IT-Team, proaktiv zu handeln und sich vorrangig auf die wirklich schwerwiegenden Probleme zu konzentrieren. Hier ist ein gutes Beispiel:

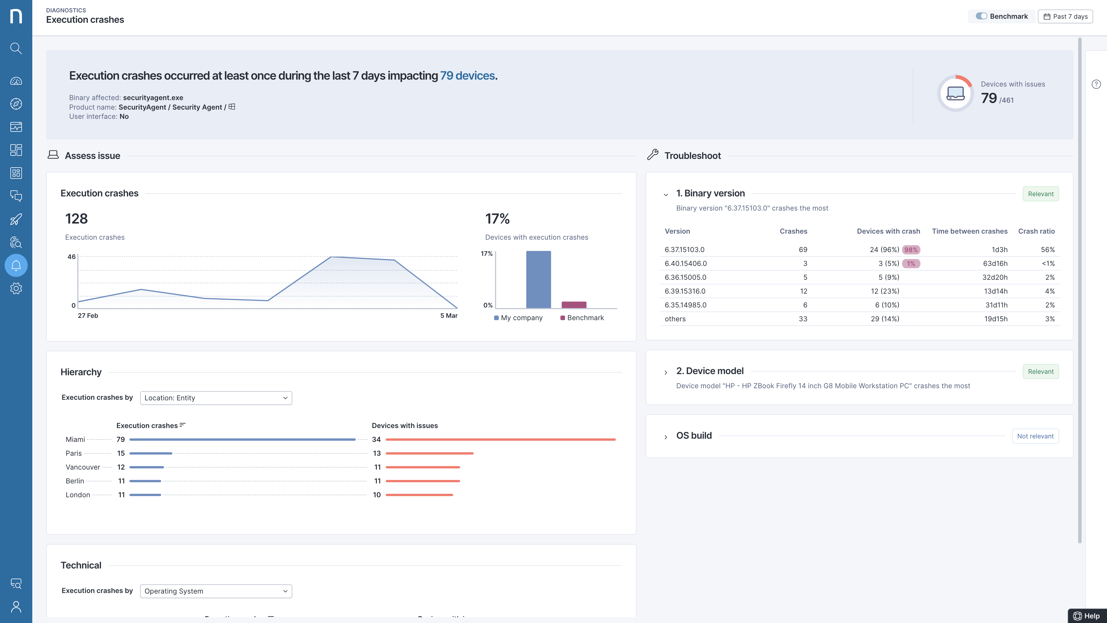
Praxisbeispiel: Schluss mit Abstürzen des Sicherheitsagenten

Nach der Konfiguration von Echtzeitwarnmeldungen für einen wichtigen Sicherheitsagenten wurde ein US-Kunde aus dem Finanzsektor informiert, dass zahlreiche Agenten über Nacht abgestürzt waren.

Eine nähere Untersuchung ergab, dass die meisten Abstürze an einem Ort auftraten und anscheinend mit einer bestimmten Version der Anwendung in Zusammenhang standen.

Nachdem Nexthink Infinity das Problem isoliert und schnell alle betroffenen Geräte identifiziert hatte, wurde hinter den Kulissen die Korrektur vorgenommen, ohne dass die Nutzer etwas bemerkten.

Das Problem war behoben, bevor auch nur ein Mitarbeiter ein Supportticket erstellte – das Desaster war abgewendet.

Dieser Kunde ist in einer hochgradig regulierten Branche tätig. Herkömmliche Lösungen, die bei der Infrastruktur oder Netzwerken ansetzen, hätten das Problem nicht bemerkt und das IT-Team hätte erst durch Mitarbeiterbeschwerden davon erfahren.  Die proaktive Identifizierung des Problems durch Nexthink verhinderte potenzielle Compliance-Verstöße auf betroffenen Geräten. Auch die Belastung durch tagelange Untersuchungen, um die Ursache und den Umfang des Problems herauszufinden, entfiel.  Dieses einfache Beispiel zeigt eindrücklich, wie ein gängiges Problem mit einem Ansatz, der die Mitarbeiter in den Mittelpunkt stellt, beseitigt werden kann.

Mit Nexthink Infinity bleiben Sie dem nächsten IT-Desaster voraus

Wiederholt auftretende Probleme sind nur ein Vorbote größerer Probleme.  Sie können Probleme nicht erkennen und priorisieren, wenn Sie nicht in Echtzeit sehen können, was in Ihrer Umgebung geschieht. Nexthink Infinity wurde im Hinblick darauf entwickelt, das dringendste Problem zu beheben, das wir in allen Unternehmen wiederfinden: laufend und in Echtzeit die Digital Employee Experience für jeden Mitarbeiter nachzuvollziehen, sodass die IT sich darauf konzentrieren kann, die schwerwiegendsten Probleme, die die Mitarbeiter betreffen, zu ermitteln, zu diagnostizieren und zu beheben.

Weitere Informationen über Nexthink Infinity

Erleben Sie Nexthink in Aktion