Blog image
Blog Post8 MINUTES

Powering the Digital Employee Experience for Remote Workers

PUBLISHEDMarch 18th, 2020
SHARE

The shift to remote work has taken place almost overnight for many companies, creating enormous challenges for both IT and employees.  There are no months of planning, pilot rollouts, or performance stress tests.  IT teams are being asked to implement massive changes on a daily basis, despite being vastly overworked and under-appreciated, all while maintaining focus and professionalism.

A key challenge for IT leaders now is managing the remote working experience.  Communication, collaboration, and support processes that worked well in the office must be re-engineered on the fly.  Monitoring tools built for the corporate network may not apply.  And deskside support must be replaced by something virtual, automated, and scalable.

At Nexthink, we are committed to helping IT teams manage this change effectively and supporting them to the best of our ability.  Today we are sharing a new library pack for remote work and an overview of remote work use cases and capabilities.

New library pack for remote work

In addition to the extensive capabilities already included in the Nexthink platform for remote working, we are pleased to announce a new library pack specifically for Remote Worker Experience.  Built with record speed by our product team, it extends our existing platform capabilities with pre-built content for some of the most common remote work needs.  Like all library packs, Remote Worker Experience is included with the Nexthink platform at no additional cost.

1) Remote working checklist dashboard

This dashboard allows IT teams to better understand their organization’s current preparedness for remote working.  It provides key information about the readiness of collaboration tools, VPN, firewall compliance, and other factors in a single view.  For example, you can review your VPN certificates and ensure VPN clients are properly deployed.  You can also identify non-compliant configurations and send remote actions (using pre-built scripts) to employee devices to enforce security and compliance standards.

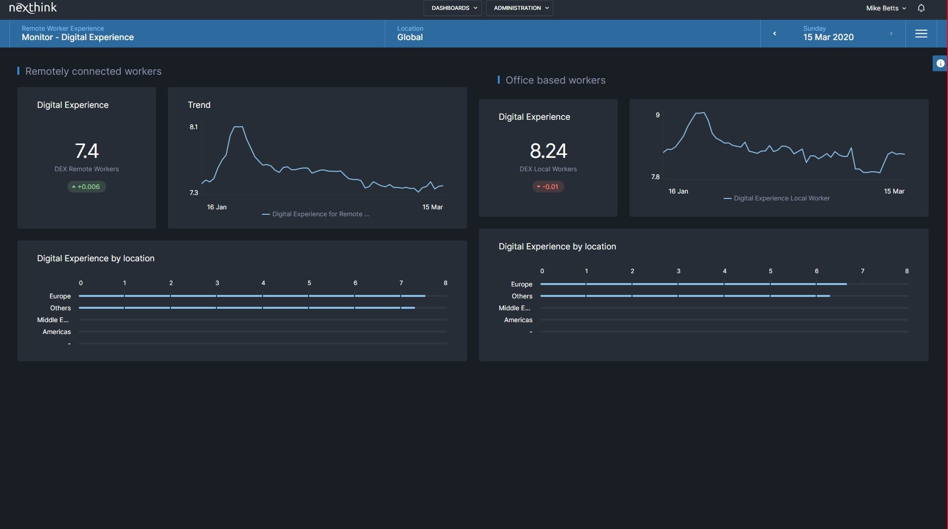
2) Remote worker experience monitoring dashboard

This provides the visibility, insight, and automation needed to deliver a great experience once employees have made the shift to remote.  The library pack offers a detailed overview of the digital experience of both remote and in-office workers, with insight into employees’ collaboration and network performance.  For example, you can view the Digital Experience Scores of remote vs. office-based employees, to quickly identify potential issues and drill down for further detail.  You can also monitor the performance of collaboration tools and network response times, instantly troubleshoot issues, and proactively prompt employees with potential fixes.

Compare the digital experience of remote workers vs. office-based workers over time and drill down to identify any issues affecting the remote experience

3) Remote worker satisfaction dashboard

This allows you to collect targeted feedback from remote employees about their digital experience.  It complements the technical metrics gathered from apps, networks, and other resources, ensuring that any disruptions to remote worker productivity are quickly surfaced, whether the employee takes the time to contact IT or not.  For example, you can use targeted engagement campaigns to ask specific employee groups if they need help with any digital resources, based on observed resource usage or technical issues.

The Remote Worker Experience library pack is available immediately.  Over the coming weeks, we will continue to publish additional remote actions and library packs to help customers best support their remote workers.

Remote work use cases for managing the digital employee experience

For those looking to further leverage Nexthink to deliver a great remote experience, we want to highlight some additional use cases that customers are using Nexthink for today:

Ensuring Microsoft Teams adoption and performance – You can use the existing MS Teams library packs (Migration, Adoption, Health, Advanced health) to support effective internal collaboration, by monitoring, identifying, and resolving any issues that occur.

Monitor adoption of Microsoft Teams across the organization, with the ability to measure how the collaboration score improves for remote teams before and after deployment

Monitoring network performance – Assessing digital experience by tracking event data at the device, app, and network levels, you can accurately pinpoint any issues that occur, whether on the server side or the employee’s home network, so that problems can be quickly addressed.

Identifying disruptions to individual employees – Using the Digital Experience Score as a guide, you can easily see if any remote workers are having a poor experience due to device, web, collaboration, business app, security, or employee satisfaction issues – and immediately perform the best remediation steps, many of which can be automated.

Managing “Shadow IT” – You can use Nexthink to identify and remediate non-compliant software and related issues, in order to prevent employees from using software that causes policy compliance violations, security risks, or application incompatibilities.

Managing VPN capacity – By tracking and reporting on the number of VPN certificates in use, Nexthink can help you better plan for and manage your VPN capacity.

Enhancing the remote experience with Nexthink Engage and Nexthink Act

Key to enabling these remote working use cases are Nexthink Engage and Nexthink Act.  Together, they enable you to deeply engage with and support your employees so you can give them the best possible remote experience.

Nexthink Engage allows both IT and HR to communicate proactively with employees in real-time, no matter where they are.  Keep employees informed and engaged by:

  • Gathering employee feedback and sentiment. By asking targeted questions of specific groups, such as remote workers in a particular country, you’re able to keep a finger on the pulse of those groups and immediately discover any technical disruptions, organizational concerns, or other issues.  If feedback reveals problems, you can drill down into detailed event data to understand the root cause, how many employees are affected, and the optimal remediation actions.  For example, you can monitor employee sentiment of those who have been asked to use new collaboration tools in a country where everyone previously collaborated face to face.
  • Broadcasting critical communications in real-time. Get important communications to your employees instantly, via a friendly and convenient communication channel.  Use it for simple reminders, important company announcements, or anything else.  Easily tailor communications based on location, role, or technology usage, such as Windows vs. Mac users.
  • Proposing targeted suggestions to improve the remote experience. Based on user behavior, you can provide targeted tips to help employees be more productive working from home.  For instance, you can automatically identify if the employee’s network is slow and propose suggestions such as changing the wireless access point location.

Automatically engage employees to help improve their remote experience, based on visibility into which employees are having connectivity issues

Nexthink Act complements Nexthink Engage and Nexthink Analytics by enabling proactive troubleshooting and problem management:

  • Assisted Service. Support agents and operations teams can remediate problems quickly by pinpointing an issue across the entire employee base, assess the impact, and take actions with one-click during a troubleshooting session.  Act can also be used to identify the employee’s geo-location and enable location-based support.
  • Self-Help. You can identify and bring issues to the attention of employees as soon as they are detected, and guide employees to take remediation action.  For example, Act can check the employee’s VPN setup and ensure they are ready for VPN-based remote work (or identify what to do if they’re not).  In concert with Engage, Act can also identify if an employee’s wifi connectivity is weak and proactively provide suggestions on how to improve it.
  • Self-Healing. You can also use Act to ensure the desired state of computing is continuously maintained by automating and resolving problems in real-time, without employee impact.  For instance, it can uninstall non-compliant software as appropriate.

With the new Remote Worker Experience library pack in addition to all the Nexthink capabilities you already rely on, you now have even more power to fully understand and manage the remote experience of your employees.  We look forward to continuing to serve your needs, no matter how quickly they evolve.

For more information, please visit our new Remote Worker Experience initiative page.

Join us for a live webinar on April 2nd, 2020 at 9am EDT | 3pm CEST on putting your employees first during remote working. Register now or sign up to receive the recording.

Related posts:

  1. 7 Remote Work Problems IT Solved With Nexthink 
  2. Work From Anywhere: VPN Problems? Discovering IT’s “Aha” Moment 
  3. Enough! 4 Work From Home Solutions to Heal IT’s Pain 


Request a Nexthink Demo